LFP Akku MY25

Das würde mich auch mal stark interessieren was Xpeng hier bei den neuen LFP Akkus empfiehlt. Bei Tesla ist das so mit wöchentlich auf 100% laden, bei anderen Herstellern ist es zum Teil einmal alle 2 Wochen.

Für einen LFP Akku ist es ja nicht so schlimm länger auf 100% zu stehen wie es für einen NMC Akku ist, aber es ist trotzdem nicht optimal. Mein Fahrprofil sieht im Alltag so aus, dass ich 33km Arbeitsweg habe. Das heisst ich lade über Nacht auf 100% fahre dann 33km, also steht der Akku bis Nachmittags auf ca 92% und dann fahre ich wieder 33km nach Hause und der Akku ist bei ca 84% bis zum nächsten morgen. Ist das doof für den Akku oder macht ihm das nichts?

Das führt dann leider auch dazu, dass ich an dem Tag nachdem auf 100% geladen wurde garnicht den Überschuss meiner PV Anlage nutzen kann, denn dann würde ich ja wieder Richtung 100% laden. Ich weiss garnicht ob mir das so gefällt. Einen NMC Akku stecke ich einfach jeden Tag an die Wallbox und begrenze bis 80%, also sehr unkompliziert und man kann optimal jeden Tag den Überschuss nutzen.

Du kannst einmal in der Woche auf 100% laden und die anderen Tage machst du halt das Limit auf 80-90%.

Ich weiss nicht genau, was XPeng selber empfiehlt…. weil die Ladekurve (Spannungskurve) bei den LFP sehr flach ist und messtechnisch eine Degradation in diesem Bereich fast nicht festzustellen ist … benötigt das System offensichtlich ein paar 100%-Ladegänge um den Status der Batterie überhaupt erfassen zu können…. deswegen sollen zu Beginn mehrere 100% -Ladungen erfolgen und dann im (wöchentlichen) regelmäßigen Abstand jeweils eine Vollladung…. allerdings weiss ich nicht, ob die Vollladung AC oder DC-seitig erfolgen sollte ….. (Hinweis: Dieses Wissen basiert auf Auskünften von Dritten mit Kenntnissen aus der Speichertechnologie)

Vielleicht wäre die Sache ja mal eine Anfrage bei XPeng wert….sollte hier angepinnt werden.

3 „Gefällt mir“

Also ich hab ein Tesla Model 3 SR mit dem 55 kWh-LFP-Akku seit knapp 4 Jahren in Benutzung und die meiste Zeit über vielleicht mal alle 2 Monate auf 100% aufgeladen. Solange der Akku nicht grundsätzlich kaputt ist und man nicht vorhat, ihn gezielt bis auf <5% runterzufahren, ist es mMn egal, ob der Akku bzw. das BMS perfekt kalibriert ist. Mir sind in all der Zeit keine plötzlichen Sprünge im Akkustand aufgefallen die darauf hindeuten, dass sich das BMS grob verschätzt hat, was den tatsächlichen SoC betrifft, und ich bin auch nie liegengeblieben. Dieses “jede Woche auf 100% aufladen” ist vermutlich eher so ein amerikanisches “Achtung, der Kaffee ist heiß”-Ding. Und ja, LFP-Akkus macht es weniger aus, längere Zeit bei einem SoC von 100% gelagert zu werden, aber das Aufladen auf 100% ist trotzdem weniger gesund als bei 80/90% aufzuhören. Ich muss heute Abend nochmal die Quelle dafür raussuchen (oder ihr fragt einen Chatbot eurer Wahl, mit der entsprechenden Frage sollte er auch die korrekte Antwort finden).

Also für den Alltag bleib ich auch bei LFP bei 80% SoC und dann nur vor langen Fahrten oder halt mal nach 2 Monaten gibt es die 100%.

2 „Gefällt mir“

Ich würde einen LFP Akku nicht grundsätzlich auf 100 % laden. Ich hab neulich ein ausführliches Video dazu gesehen, da gibt es neue Studien Erkenntnisse. Zusammengefasst war das Ergebnis, dass auch dieser Akku Typ gerne nicht komplett voll geladen wird. Ich würde es höchstens ab und zu mal machen für die Kalibrierung, aber nicht im Alltag grundsätzlich immer.

3 „Gefällt mir“

Habe ich ja geschrieben…wegen der Kalibrierung, weil messtechnisch der Zustand des Akkus wegen der flachen Spannungskurve überhaupt nicht erfasst werden kann…. ansonsten werden irgendwelche Werte angezeigt…..

4 „Gefällt mir“

Ich habe den G6 SR mit LFP Vorfacelift. Mich erinnert das System (in der App) alle 2 Wochen den Akku auf 100% zu laden. Soll wohl der Kalibrierung des Akkus dienen. Reichweite, Verbrauch etc.

3 „Gefällt mir“

Es macht ihm nicht nichts, aber LFP ist eine so stabile Zellchemie dass es vernachlässigbar ist.

1 „Gefällt mir“

Das hier ist das Video zu der neuen Studie zu LFP Batterien, die ich erwähnt hatte:

**Kurz zusammengefasst: **
Die folgenden Erkenntnisse zu LFP-Akkus basieren auf einer neuen Studie aus dem Labor von Jeff Dahn und widersprechen bisherigen Annahmen.

Erkenntnisse zur Alterung von LFP-Akkus (Stichpunkte)

  • Alterung und Ladestand-Bereich: Der Ladestand-Bereich, in dem LFP-Zellen betrieben werden, ist entscheidend für die Alterung. Dieser Bereich kann einen massiven Unterschied von 250 bis 400% in der Alterung ausmachen.

  • Niedrige Ladestände sind optimal: Zellen, die dauerhaft in einem geringen Ladestand-Bereich betrieben wurden (z.B. zwischen 0% und 25%), alterten am langsamsten und behielten ihre ursprüngliche Kapazität am längsten.

  • Hohe Ladestände sind schädlich: Die Zelle, die permanent zwischen 75% und 100% betrieben wurde, schnitt am schlechtesten ab, alterte am schnellsten und erhielt ihre Ursprungskapazität am schlechtesten.

  • Hoher Durchschnittlicher Ladestand: Dauerhaft hohe Ladestände sind sowohl für NMC-Akkus als auch für LFP-Akkus schlecht. Entscheidend für die Alterung ist der durchschnittliche Ladestand, in dem sich die Zellen über ihre Lebenszeit befinden.

  • Tiefentladung (Niedrige Ladestände): LFP-Akkus schienen in dieser Studie keine Probleme mit sehr niedrigen Ladeständen zu haben und können ruhig niedrig entladen werden (dürfen aber nicht tiefenentladen werden).

  • Temperatur und Chemie: Im Vergleich zum Ladestand hat die Betriebstemperatur nur einen geringeren Einfluss auf die Alterung (15–30% Veränderung), ebenso wie die Elektrolyt- und Graphit-Chemie (5–40% Veränderung).

  • Häufiges Laden: Es ist ein großes Missverständnis, dass häufiges Auf- und Entladen an sich schlecht für die Batterie ist. Schlecht ist es, eine Batterie stark zu belasten (z.B. häufig auf 100% laden, zu tief entladen, zu schnell laden oder bei extremen Temperaturen betreiben). Schlechter ist es, die Akkus bei hohen durchschnittlichen Ladeständen zu halten.

Fazit: Empfehlungen zur Behandlung von LFP-Akkus

Um LFP-Akkus möglichst lange haltbar zu machen, sollten folgende Punkte beachtet werden:

  1. Durchschnittlichen Ladestand niedrig halten: Im Alltag sollten LFP-Akkus nur bis maximal 80% geladen werden. Der durchschnittliche Ladestand sollte generell über die Zeit gering gehalten werden.

  2. Lagerung bei niedrigerem Ladestand: Wenn das Fahrzeug oder der Speicher über längere Zeit geparkt wird, sollte der Akku idealerweise auf 50% oder leicht darunter gehalten werden.

  3. Kalibrierung und Langstrecke: Für Langstrecken oder zur Kalibrierung können LFP-Batterien problemlos auf 100% geladen werden. Dieses gelegentliche volle Aufladen (empfohlen z.B. alle paar Wochen oder mindestens einmal im Monat) ist notwendig, damit das Auto oder der Heimspeicher den Batterieladestand präzise abschätzen kann.

  4. Temperaturkontrolle: Batterien sollten möglichst keinen zu hohen Temperaturen ausgesetzt werden.

  5. Entladung: Die Akkus können ruhig auf sehr niedrige Ladestände entladen werden, solange eine Tiefentladung vermieden wird.

Obwohl diese neuen Erkenntnisse helfen, die Lebensdauer zu maximieren, weisen die Studienautoren darauf hin, dass LFP-Batterien auch ohne besondere Beachtung extrem lange halten können. Die Tipps sind besonders wertvoll, wenn man einen Energiespeicherpark betreibt oder wenn das E-Auto zukünftig als Zwischenspeicher (Vehicle-to-Grid) genutzt werden soll, da hier extrem häufig be- und entladen wird.

4 „Gefällt mir“

Also im Handbuch steht :

Laden Sie die Batterie nach der Abholung
des Fahrzeugs so schnell wie möglich auf
100% SOC auf (schnelles Laden wird für
die ersten drei Male empfohlen). Danach
wird empfohlen, das Ladelimit des SOC
auf 100% zu setzen und die Batterie
mindestens einmal alle 2 Wochen oder
alle 1.000km (Schnell-/Langsamladung)
vollständig aufzuladen.
• Im Winter, wenn die Temperaturen niedrig
sind, wird empfohlen, die Reichweite nicht
unter 100 km zu halten.

Vermeiden Sie es, die 12V verzögerte
Abschaltfunktion des Kofferraums über
einen längeren Zeitraum einzuschalten,
wenn das Fahrzeug geparkt ist, um
den Stromverbrauch des Fahrzeugs zu
reduzieren. Wenn das Fahrzeug länger als
eine Woche geparkt ist, wird empfohlen, die
Batterie einmal auf 100% SOC zu laden

3 „Gefällt mir“

Somit sehen wir wieder mal, dass einige Youtuber Panik verbreiten und behaupten, LFP Akkus tut nach „neuester Studie“ das vollladen nicht gut. :smiley:

1 „Gefällt mir“

Das voll laden nicht, aber lange voll stehen lassen, das tut dem Akku auch nicht gut und alter schneller.

Das sagen nicht nur einige Youtuber, dazu gibt es vernünftige Studien. Die Info von Xpeng steht zwar so im Handbuch, ich würde es aber definitiv nicht so machen. Muss aber jeder selber wissen :slight_smile:

1 „Gefällt mir“

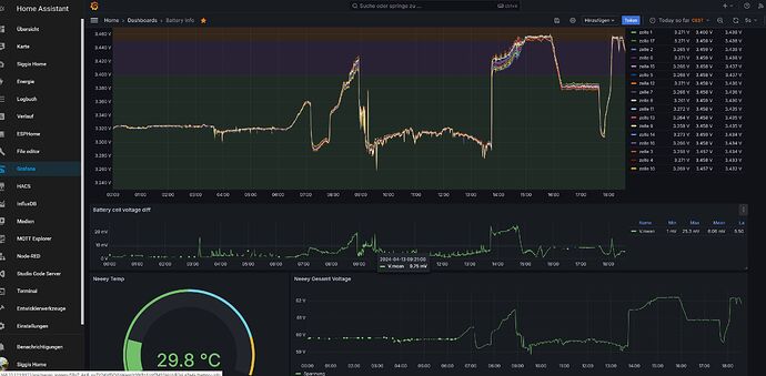
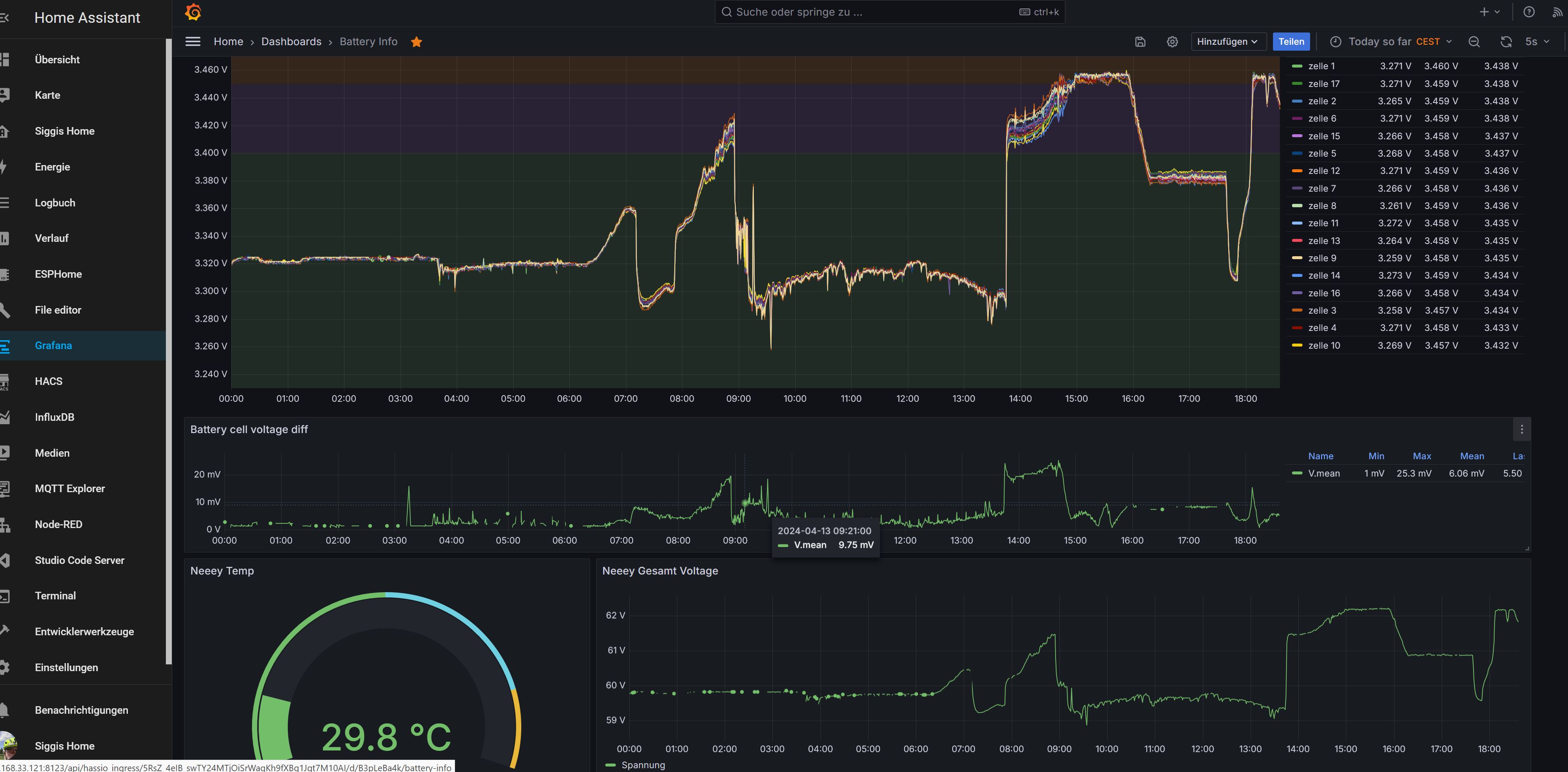
LFP braucht mindestens 3,4V/Zelle, damit das BMS erkennt, ob die Zellen gleichmäßig geladen werden und nicht auseinanderlaufen (Rund 98% SOC). Sehe ich Täglich bei meinen Hausspeicher.

1 „Gefällt mir“

ich hab als ANhaltswert nur meinen “alten” Aiways U5, den ich neulich verkauft habe.

63kWh NMC AKku, 80.000km in 5 Jahren, immer auf 100% geladen (keine Möglichkeit per Auto oder App, das zu begrenzen), Langzeit-Schnitt dürfte geschätzt bei 2/3 Ladung gelegen haben, also eher dauerhaft voll als leer.

SoH laut OBDII / Carscanner: 100%

Mein persönliches Fazit:

ich mache mir da keinen Kopp um das richtige Laden des Akkus.

NMC ist gut für 1.500 Vollzyklen, bei 500km Reichweite sind das 1.500 x 500km = 750.000km Gesamtreichweite - bis der Akku dann noch bei 80% SoH ist.

LFP liegt bei um 5.000 Vollzyklen also 2,5 Mio km

Reichlich Spielraum also, für eine “unachtsame” Behandlung.

Der Akku im E-Fahrzeug wird das allerletzte sein, was den Geist aufgibt, vorher quittieren die drölfzig Millionen elektronischen Helferlein nacheinander den Dienst.

2 „Gefällt mir“

Sorry falls das doof rüberkommt aber: den hat einer gekauft??

1 „Gefällt mir“

Euronics Sale and lease back Programm :joy:

1 „Gefällt mir“

Kann mir nicht vorstellen, dass Euronics die wiederhaben will :sweat_smile:

100 % nach der Laufleistung ist grandios. Dann muss man sich wirklich nicht mehr viel Sorgen um die Ladestrategie machen!